Application Analytics
Overview
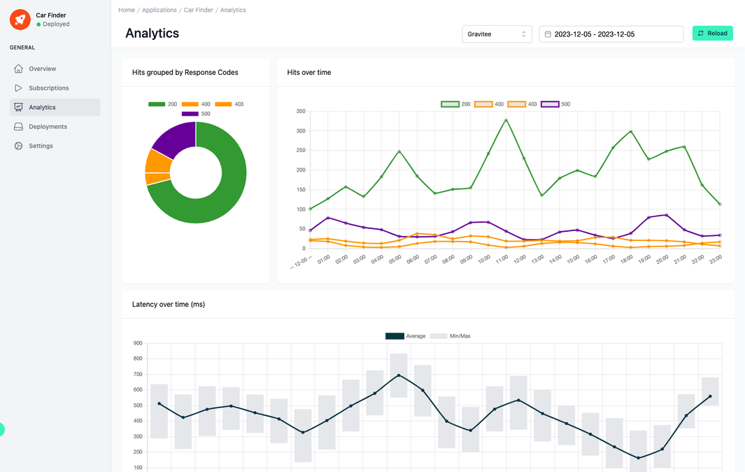
The Analytics dashboard is carefully arranged to present crucial metrics and data visualizations that detail the Applications’ performance metrics.

Hits by Response Codes
On the upper left side of the analytics dashboard, there's a donut chart labeled "Hits by Response Codes." This visual tool displays the volume of API hits according to the HTTP response status codes they generated. Each segment is color-coded, corresponding to a different response code—200 (green), 400 (orange), 403 (orange), and 500 (purple)—allowing users to gauge at a glance the proportion of successful requests versus different classes of client and server errors.
Hits Over Time
Adjacent to the donut chart is a line graph titled "Hits over time". This graph offers a temporal view, plotting the count of API hits over the course of a single day, broken down by hour. Each line represents a different response code, color-matched to the segments in the donut chart. This allows for a detailed analysis of traffic patterns and potential response issues as they fluctuate throughout the day.
Latency Over Time
Below the "Hits over time" graph, there is another chart focusing on "Latency over time" measured in milliseconds (ms). It employs a bar-and-line hybrid style to communicate two key pieces of information: the average latency is represented by the line graph, while the range between minimum and maximum latencies for given times is depicted by the shaded bars. This dual representation provides a clear visualization of both the average performance and the volatility of response times.